Ax1an commented on pull request #6549: URL: https://github.com/apache/skywalking/pull/6549#issuecomment-802597366
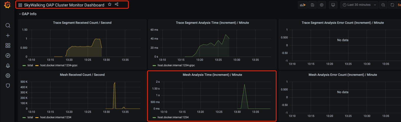
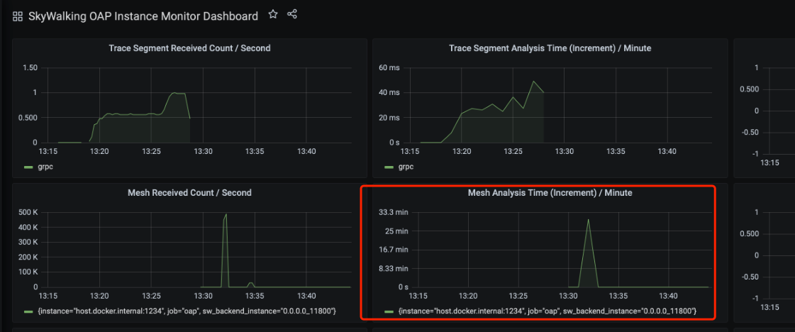
@kezhenxu94 According to your screenshot, I found that the cluster dashboard is good, there is a problem with the instance dashboard. Could you edit these two panels to see if their units are different?   -- This is an automated message from the Apache Git Service. To respond to the message, please log on to GitHub and use the URL above to go to the specific comment. For queries about this service, please contact Infrastructure at: [email protected]
