lordcheng10 commented on pull request #12527:
URL: https://github.com/apache/pulsar/pull/12527#issuecomment-955160220
/pulsarbot run-failure-checks
--
This is an automated message from the Apache Git Service.
To respond to the message, please log on to GitHub and use the
URL above
dhinesherode91 commented on issue #8429:
URL: https://github.com/apache/pulsar/issues/8429#issuecomment-955159405
@congbobo184 The issue is not yet resolved. We are using Pulsar 2.7.1. Both
broker and Pulsar client are using the same version. Our consumer is subscribed
to a single topic on
timmyyuan edited a comment on pull request #12543:
URL: https://github.com/apache/pulsar/pull/12543#issuecomment-955150544
I find pulsar-standalone also depends on pulsar-dashboard, should we remove
pulsar-standalone in this branch? @hangc0276 @merlimat
--
This is an automated message f
timmyyuan commented on pull request #12543:
URL: https://github.com/apache/pulsar/pull/12543#issuecomment-955150544
I find pulsar-standalone also depends on pulsar-dashboard, should we also
remove pulsar-standalone in this branch? @hangc0276 @merlimat
--
This is an automated message fro
timmyyuan opened a new pull request #12543:
URL: https://github.com/apache/pulsar/pull/12543
### Motivation
Remove pulsar-dashboard image from the publish process of pulsar images
since it had been removed from branch-2.8.
See also https://github.com/apache/pulsar/pull/112
lordcheng10 commented on pull request #12469:
URL: https://github.com/apache/pulsar/pull/12469#issuecomment-955139404
/pulsarbot run-failure-checks
--
This is an automated message from the Apache Git Service.
To respond to the message, please log on to GitHub and use the
URL above
tomscut commented on a change in pull request #12531:
URL: https://github.com/apache/pulsar/pull/12531#discussion_r739603404
##
File path:
pulsar-client-admin-api/src/main/java/org/apache/pulsar/common/policies/data/ResourceGroup.java
##
@@ -20,7 +20,8 @@
import lombok.Data
lordcheng10 closed pull request #12332:
URL: https://github.com/apache/pulsar/pull/12332
--
This is an automated message from the Apache Git Service.
To respond to the message, please log on to GitHub and use the
URL above to go to the specific comment.
To unsubscribe, e-mail: commits-u
lordcheng10 commented on pull request #12430:
URL: https://github.com/apache/pulsar/pull/12430#issuecomment-955139193
@eolivelli PTAL ,thanks!
--
This is an automated message from the Apache Git Service.
To respond to the message, please log on to GitHub and use the
URL above to go to the
lordcheng10 removed a comment on pull request #12430:
URL: https://github.com/apache/pulsar/pull/12430#issuecomment-949769327
> I would prefer to drop the `authenticateOriginalAuthData` field. it is
useless and we are using memory for something that is to be used only during
connection set
lordcheng10 commented on pull request #12527:
URL: https://github.com/apache/pulsar/pull/12527#issuecomment-955139044
/pulsarbot run-failure-checks
--
This is an automated message from the Apache Git Service.
To respond to the message, please log on to GitHub and use the
URL above
lordcheng10 edited a comment on pull request #12527:
URL: https://github.com/apache/pulsar/pull/12527#issuecomment-954605560
> Can this topics equal to zero?
Topic and bundle are mapped through hash, so I understand that there may be
no topic in a bundle
--
This is an automate
github-actions[bot] commented on pull request #12542:
URL: https://github.com/apache/pulsar/pull/12542#issuecomment-955134706
@tomscut:Thanks for providing doc info!
--
This is an automated message from the Apache Git Service.
To respond to the message, please log on to GitHub and use the
tomscut opened a new pull request #12542:
URL: https://github.com/apache/pulsar/pull/12542
### Motivation
*Fix doc for pulsar-admin bookies command.*
### Modifications
*Fix doc for pulsar-admin bookies command.*
### Does this pull request potentially affect on
Jason918 commented on a change in pull request #12536:
URL: https://github.com/apache/pulsar/pull/12536#discussion_r739596906
##
File path:
pulsar-broker-common/src/main/java/org/apache/pulsar/broker/ServiceConfiguration.java
##
@@ -1008,6 +1008,11 @@
)
private boole
github-actions[bot] commented on pull request #12541:
URL: https://github.com/apache/pulsar/pull/12541#issuecomment-955125606
@tomscut:Thanks for your contribution. For this PR, do we need to update
docs?
(The [PR template contains info about
doc](https://github.com/apache/pulsar/blob/m
tomscut opened a new pull request #12541:
URL: https://github.com/apache/pulsar/pull/12541
### Motivation
*To make it easier to trace the code, we can print git branch information
when the broker starts.*
### Modifications
*Add a method PulsarVersion#getGitBranch, a
This is an automated email from the ASF dual-hosted git repository.
mmerli pushed a commit to branch branch-2.7
in repository https://gitbox.apache.org/repos/asf/pulsar.git
The following commit(s) were added to refs/heads/branch-2.7 by this push:
new 81fe6b6 Remove pulsar-dashboard from th
This is an automated email from the ASF dual-hosted git repository.
mmerli pushed a commit to branch master
in repository https://gitbox.apache.org/repos/asf/pulsar.git
The following commit(s) were added to refs/heads/master by this push:
new d20efe5 Websocket should pass the encryption co
merlimat merged pull request #12534:
URL: https://github.com/apache/pulsar/pull/12534
--
This is an automated message from the Apache Git Service.
To respond to the message, please log on to GitHub and use the
URL above to go to the specific comment.
To unsubscribe, e-mail: commits-unsu
merlimat merged pull request #12539:
URL: https://github.com/apache/pulsar/pull/12539
--
This is an automated message from the Apache Git Service.
To respond to the message, please log on to GitHub and use the
URL above to go to the specific comment.
To unsubscribe, e-mail: commits-unsu
merlimat closed issue #10021:
URL: https://github.com/apache/pulsar/issues/10021
--
This is an automated message from the Apache Git Service.
To respond to the message, please log on to GitHub and use the
URL above to go to the specific comment.
To unsubscribe, e-mail: commits-unsubscr.
This is an automated email from the ASF dual-hosted git repository.
penghui pushed a commit to branch master
in repository https://gitbox.apache.org/repos/asf/pulsar.git
The following commit(s) were added to refs/heads/master by this push:
new 85575f4 [Python Client] Python client support
codelipenghui merged pull request #12516:
URL: https://github.com/apache/pulsar/pull/12516
--
This is an automated message from the Apache Git Service.
To respond to the message, please log on to GitHub and use the
URL above to go to the specific comment.
To unsubscribe, e-mail: commits
merlimat opened a new pull request #12540:
URL: https://github.com/apache/pulsar/pull/12540
### Motivation
A recently added test has been failing on and off based on a cache
invalidation race condition:
```
Error:
testSharedInstance(org.apache.pulsar.metadata.LocalMemoryM
This is an automated email from the ASF dual-hosted git repository.
penghui pushed a commit to branch master
in repository https://gitbox.apache.org/repos/asf/pulsar.git
The following commit(s) were added to refs/heads/master by this push:
new 56fee92 [Modernizer]Add Maven Modernizer plugi
codelipenghui merged pull request #12270:
URL: https://github.com/apache/pulsar/pull/12270
--
This is an automated message from the Apache Git Service.
To respond to the message, please log on to GitHub and use the
URL above to go to the specific comment.
To unsubscribe, e-mail: commits
merlimat opened a new pull request #12539:
URL: https://github.com/apache/pulsar/pull/12539
### Motivation
Fix: #10021 #11197
Websocket service should provide the encryption context to its consumers, so
that they can perform manual decryption of the message payloads.
An
michaeljmarshall edited a comment on pull request #12103:
URL: https://github.com/apache/pulsar/pull/12103#issuecomment-955067842
--
This is an automated message from the Apache Git Service.
To respond to the message, please log on to GitHub and use the
URL above to go to the specific comm
michaeljmarshall commented on pull request #12103:
URL: https://github.com/apache/pulsar/pull/12103#issuecomment-955067842
@merlimat - I just ran into this NPE running 2.8.0. I am investigating a
report of messages persisted out of order. Do you think this NPE could lead to
such behavior?
michaeljmarshall commented on a change in pull request #12425:
URL: https://github.com/apache/pulsar/pull/12425#discussion_r739465614
##
File path: site2/website/release-notes.md
##
@@ -1,6 +1,439 @@
## Apache Pulsar Release Notes
+### 2.9.0 — 2021-06-12
+
+### News and n
github-actions[bot] commented on pull request #12536:
URL: https://github.com/apache/pulsar/pull/12536#issuecomment-954973757
@madhavan-narayanan:Thanks for providing doc info!
--
This is an automated message from the Apache Git Service.
To respond to the message, please log on to GitHub
This is an automated email from the ASF dual-hosted git repository.
mmerli pushed a commit to branch master
in repository https://gitbox.apache.org/repos/asf/pulsar.git
The following commit(s) were added to refs/heads/master by this push:
new 0b34e03 [Website] Remove timestamp from generat
michaeljmarshall commented on pull request #12302:
URL: https://github.com/apache/pulsar/pull/12302#issuecomment-954968999
@k2la or @BewareMyPower - are you able to merge this PR? Thank you.
--
This is an automated message from the Apache Git Service.
To respond to the message, please log
merlimat merged pull request #12538:
URL: https://github.com/apache/pulsar/pull/12538
--
This is an automated message from the Apache Git Service.
To respond to the message, please log on to GitHub and use the
URL above to go to the specific comment.
To unsubscribe, e-mail: commits-unsu
This is an automated email from the ASF dual-hosted git repository.
mmerli pushed a commit to branch branch-2.8
in repository https://gitbox.apache.org/repos/asf/pulsar.git
The following commit(s) were added to refs/heads/branch-2.8 by this push:
new aa09ac4 Fix the batch message ack for W
This is an automated email from the ASF dual-hosted git repository.
mmerli pushed a commit to branch branch-2.9
in repository https://gitbox.apache.org/repos/asf/pulsar.git
commit 08d24455a5899145dde3d8438e2760b3959515b9
Author: lipenghui
AuthorDate: Sat Oct 30 01:53:27 2021 +0800
Fix the b
This is an automated email from the ASF dual-hosted git repository.
mmerli pushed a commit to branch branch-2.9
in repository https://gitbox.apache.org/repos/asf/pulsar.git
commit fe4bc9af39022cab75fb1677eff231285c6ad5fa
Author: lipenghui
AuthorDate: Fri Oct 22 14:57:05 2021 +0800
Add debug
This is an automated email from the ASF dual-hosted git repository.
mmerli pushed a change to branch branch-2.9
in repository https://gitbox.apache.org/repos/asf/pulsar.git.
from c7157da Release 2.9.0
new fe4bc9a Add debug log for WebSocket. (#12458)
new 08d2445 Fix the batch me
This is an automated email from the ASF dual-hosted git repository.
mmerli pushed a change to branch master
in repository https://gitbox.apache.org/repos/asf/pulsar.git.
from 52dffda [website][upgrade]feat: docs migration - version-2.7.2 Pulsar
IO (#12394)
add dfe0247 Fix the batch m
merlimat merged pull request #12530:
URL: https://github.com/apache/pulsar/pull/12530
--
This is an automated message from the Apache Git Service.
To respond to the message, please log on to GitHub and use the
URL above to go to the specific comment.
To unsubscribe, e-mail: commits-unsu
merlimat commented on issue #12537:
URL: https://github.com/apache/pulsar/issues/12537#issuecomment-954859813
Thanks @brucelwl for bringing this up.
Most of the space is actually kept for the `asf-site` branch where we have
automated updates for the website. Part of the issue is rel
zbentley edited a comment on issue #12293:
URL: https://github.com/apache/pulsar/issues/12293#issuecomment-954837437
This is also affecting my users.
When possible, please either:
- Publish binary releases for the Python client on all currently supported
versions of Python (severa
zbentley commented on issue #12293:
URL: https://github.com/apache/pulsar/issues/12293#issuecomment-954837437
This is also affecting my users.
When possible, please either:
- Publish binary releases for the Python client on all currently supported
versions of Python (several are m
merlimat opened a new pull request #12538:
URL: https://github.com/apache/pulsar/pull/12538
### Motivation
Each time the the website build runs, we're generating a big commit in the
`asf-site` branch in this repo where each HTML file for Javadoc has 2 lines
changed where the timesta
nodece commented on issue #12529:
URL: https://github.com/apache/pulsar/issues/12529#issuecomment-954815464
It is works:
```shell
$ docker run -it \
-p 6650:6650 \
-p 8080:8080 \
--mount source=pulsardata,target=/pulsar/data \
--mount source=pulsarconf,target=/pulsa
cckellogg commented on a change in pull request #651:
URL: https://github.com/apache/pulsar-client-go/pull/651#discussion_r739268503
##
File path: pulsar/producer_partition.go
##
@@ -784,57 +784,57 @@ func (p *partitionProducer) ReceivedSendReceipt(response
*pb.CommandSendRece
cckellogg commented on a change in pull request #651:
URL: https://github.com/apache/pulsar-client-go/pull/651#discussion_r739268503
##
File path: pulsar/producer_partition.go
##
@@ -784,57 +784,57 @@ func (p *partitionProducer) ReceivedSendReceipt(response
*pb.CommandSendRece
cckellogg commented on a change in pull request #651:
URL: https://github.com/apache/pulsar-client-go/pull/651#discussion_r739268503
##
File path: pulsar/producer_partition.go
##
@@ -784,57 +784,57 @@ func (p *partitionProducer) ReceivedSendReceipt(response
*pb.CommandSendRece
yuruguo removed a comment on pull request #12535:
URL: https://github.com/apache/pulsar/pull/12535#issuecomment-954764518
/pulsarbot run-failure-checks
--
This is an automated message from the Apache Git Service.
To respond to the message, please log on to GitHub and use the
URL above to
yuruguo commented on pull request #12535:
URL: https://github.com/apache/pulsar/pull/12535#issuecomment-954764518
/pulsarbot run-failure-checks
--
This is an automated message from the Apache Git Service.
To respond to the message, please log on to GitHub and use the
URL above to go to th
brucelwl opened a new issue #12537:
URL: https://github.com/apache/pulsar/issues/12537
After downloading the source code from GitHub, the ``.git`` directory took
up ``1.42G`` of disk space
 would need the flexibility and
control to intercept broker events (including ledger writes/reads) for template
valid
github-actions[bot] commented on pull request #12535:
URL: https://github.com/apache/pulsar/pull/12535#issuecomment-954709656
@yuruguo:Thanks for providing doc info!
--
This is an automated message from the Apache Git Service.
To respond to the message, please log on to GitHub and use the
yuruguo opened a new pull request #12535:
URL: https://github.com/apache/pulsar/pull/12535
### Motivation
Add `--all` option to get all version schema of topic when we use CLI
`./bin/pulsar-admin schemas get tenant/ns/tp`
### Documentation
- [x] `no-need-doc`
timmyyuan opened a new pull request #12534:
URL: https://github.com/apache/pulsar/pull/12534
### Motivation
Remove pulsar-dashboard from the publish process of images, since its image
have been removed from branch-2.7
### Documentation
Check the box
Shoothzj commented on pull request #12531:
URL: https://github.com/apache/pulsar/pull/12531#issuecomment-954669748
/pulsarbot run-failure-checks
--
This is an automated message from the Apache Git Service.
To respond to the message, please log on to GitHub and use the
URL above to go to t
TiBarification commented on issue #9731:
URL: https://github.com/apache/pulsar/issues/9731#issuecomment-954661493
> `docker/alpine/Dockerfile` fails to build
>
> ```
> > [10/11] RUN pip3 install wheel twine:
> #13 0.904 Collecting wheel
> #13 0.930 Downloading wheel-0.36.2
lordcheng10 edited a comment on pull request #12527:
URL: https://github.com/apache/pulsar/pull/12527#issuecomment-954605560
> Can this topics equal to zero?
Topic and bundle are mapped through hash, so I understand that there may be
no topic in a bundle
@Shoothzj
--
This is a
lordcheng10 commented on pull request #12527:
URL: https://github.com/apache/pulsar/pull/12527#issuecomment-954605560
> Can this topics equal to zero?
Topic and bundle are mapped through hash, so I understand that there may be
no topic in a bundle
--
This is an automated message f
sijia-w commented on pull request #10817:
URL: https://github.com/apache/pulsar/pull/10817#issuecomment-954581052
@Anonymitaet Sure. Will do. @BewareMyPower Regarding subscription mode, do
we want to have a bit more detailed info? or
[here](https://github.com/apache/pulsar/pull/10817#issue
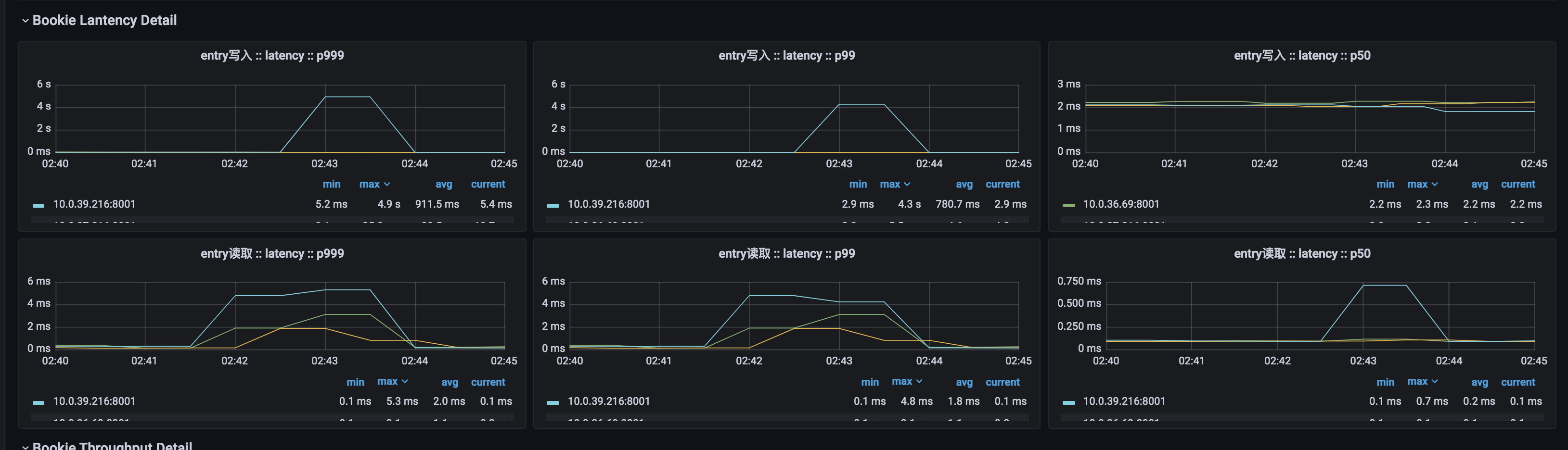
hepyu opened a new issue #12533:
URL: https://github.com/apache/pulsar/issues/12533
前提:3台8c16g的pulsar集群
现象&问题:一个节点的entry的写入P999达到5秒,且持续至少30秒。而其他两个节点的写入是正常的,有可能是什么原因呢?

sijia-w commented on pull request #12532:
URL: https://github.com/apache/pulsar/pull/12532#issuecomment-954508766
@congbobo184 @Anonymitaet Please help review the changes. Thank you.
--
This is an automated message from the Apache Git Service.
To respond to the message, please log on to G
github-actions[bot] commented on pull request #12532:
URL: https://github.com/apache/pulsar/pull/12532#issuecomment-954508428
@sijia-w:Thanks for your contribution. For this PR, do we need to update
docs?
(The [PR template contains info about
doc](https://github.com/apache/pulsar/blob/m
sijia-w opened a new pull request #12532:
URL: https://github.com/apache/pulsar/pull/12532
This pr aims at fixing #https://github.com/apache/pulsar/pull/10475.
--
This is an automated message from the Apache Git Service.
To respond to the message, please log on to GitHub and use the
URL a
sijia-w commented on pull request #10475:
URL: https://github.com/apache/pulsar/pull/10475#issuecomment-954499989
@congbobo184 Sure. Thank you.
--
This is an automated message from the Apache Git Service.
To respond to the message, please log on to GitHub and use the
URL above to go to th
github-actions[bot] commented on pull request #12531:
URL: https://github.com/apache/pulsar/pull/12531#issuecomment-954494832
@Shoothzj:Thanks for providing doc info!
--
This is an automated message from the Apache Git Service.
To respond to the message, please log on to GitHub and use th
github-actions[bot] commented on pull request #12531:
URL: https://github.com/apache/pulsar/pull/12531#issuecomment-954494712
@Shoothzj:Thanks for your contribution. For this PR, do we need to update
docs?
(The [PR template contains info about
doc](https://github.com/apache/pulsar/blob/
Shoothzj opened a new pull request #12531:
URL: https://github.com/apache/pulsar/pull/12531
### Motivation
I'm working on #12499, need to modify the corresponding tests. But
currently, these test files are hard to read.
- Some unused method
- lowercase ClassName and typos
- Test
Shoothzj commented on pull request #12527:
URL: https://github.com/apache/pulsar/pull/12527#issuecomment-954493180
Can this topics equal to zero?
--
This is an automated message from the Apache Git Service.
To respond to the message, please log on to GitHub and use the
URL above to go to
codelipenghui opened a new pull request #12530:
URL: https://github.com/apache/pulsar/pull/12530
The WebSocket proxy uses the consumer instance to process the message
acknowledgment.
But for the batch message acknowledgment, the batch message instance that
deserialized from WebSocket pr
73 matches
Mail list logo